
유비케어(대표 이상경)는 의약품 매출 변동 원인 분석 솔루션 '유비스트 애널리틱스'(UBIST Analytics)가 경쟁 제품 매출과 점유율 변동 원인을 분석할 수 있는 '실적분석' 서비스를 선보였다고 28일 밝혔다.
유비스트 애널리틱스는 전문의약품 및 성분, 브랜드 등 원외처방 의약품 통계 결과값에 대해 심층 데이터 분석을 제공하는 서비스다. 지난 해 2월 국내 출시됐다.
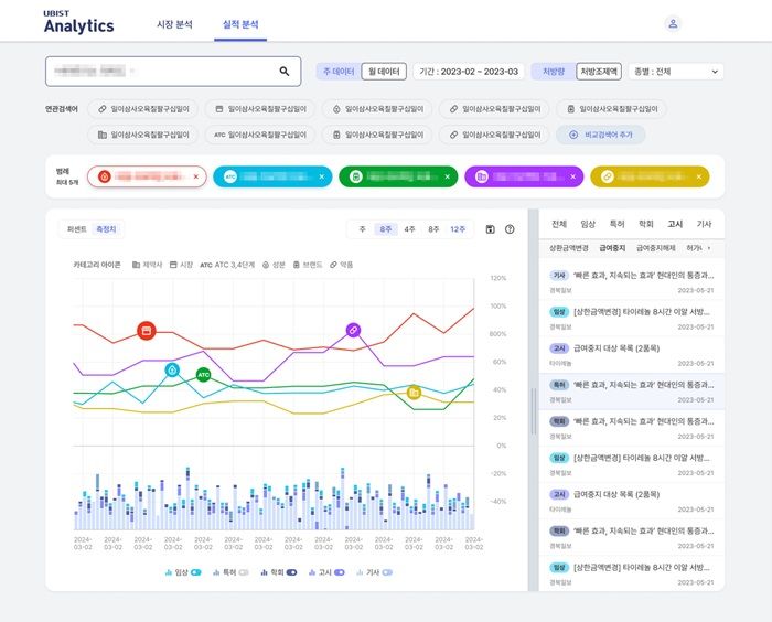
새롭게 선보인 실적분석 서비스는 의약품 매출 데이터를 기준으로 시장 내 경쟁 제품 간 점유율과 그 변동 원인 분석을 통해 시장의 흐름을 살펴볼 수 있는 서비스다.
제약사, 시장, 의약품 분류 코드(ATC), 성분, 브랜드, 약품 등 각기 다른 레벨의 데이터를 비교 분석할 수 있다. 또 매출이 발생하는 시점별 기사, 특허, 고시, 임상, 학회 등 시장 이슈를 매칭해 제약사의 마케팅 활동을 한눈에 분석 가능한 UX·UI를 제공한다.
비급여 의약품에 대한 실적 뿐 아니라 항암제 및 백신 등 원내 처방 의약품에 대한 마케팅 활동 데이터까지 확인할 수 있다.
유비케어 이상경 대표는 "제약 시장 점유율 변화를 종합적으로 파악해 마케팅 전략을 세우는데 도움이 될 것"이라고 말했다.
?( ) ' '(UBIST Analytics) '' 28 .
, . 2 .
.
, , (ATC), , , . , , , , UXUI .
.
" " .